Cet article a pour but d’avoir un aperçu du fonctionnement de la plateforme de transferts de fichiers GoAnywhere MFT avec la solution d’observabilité SaaS Threpoly.
Un logiciel d’observabilité, qu’est-ce que c’est ?
C’est un système applicatif permettant de surveiller, d’analyser et de comprendre l’état d’un système existant.
Les outils d’observabilité jouent aujourd’hui un rôle important, permettant de mesurer les performances, la sécurité de l’infrastructure.
Les solutions devenant de plus en plus complexes, un logiciel d’observabilité vous aide à identifier rapidement les causes de malfonctions au sein du système. Elles permettent aussi aux entreprises de prédire ce qui pourrait dysfonctionner et ainsi de prendre de meilleures décisions.
Ces outils technologiques peuvent devenir un réel atout de détection et de résolution afin d’agir avant qu’il ne soit trop tard.
Threpoly
Threpoly est un logiciel d’observabilité 100% cloud dédié aux solutions de transferts de fichiers (Managed File Transfer) et d’EDI.
Le logiciel est indépendant de toute solution permettant de fonctionner avec n’importe quelle plateforme MFT ou EDI. Threpoly utilise des agents répartis dans le monde pour mesurer les performances du système.
Vous pouvez reproduire l’activité réelle grâce à des tests utilisateurs synthétiques, identifier les problèmes au niveau des transactions et signaler des anomalies et pannes en temps réel à l’aide d’alertes automatisées.
Threpoly offre une visibilité et une surveillance proactive des protocoles de transferts SFTP, FTPS, HTTPS et AS2.
Fonctionnalités
Score de sécurité
Threpoly évalue la sécurité et les performances : algorithmes de chiffrement, méthode d’authentification, disponibilité et mise à jour de version pour fournir une note globale. Le score de sécurité permet de recommander des améliorations afin de préserver une bonne posture de sécurité et d’être notifié en cas de changements ou de dégradations.
Moniteur de performance en direct
Il s’agit de l’aperçu de ce qui se passe avec vos transferts de fichiers en temps réel. Threpoly analyse les étapes de la connexion, vous donnant une visibilité sur la disponibilité du service, la vitesse de téléchargement et la localisation des problèmes.
Analyses prédictives
La solution permet la prévision des encombrements, afin d’éviter les goulots d’étranglement et d’allouer les ressources nécessaires. Threpoly permet d’identifier les problèmes récurrents.
Avec les marqueurs temporels clés, vous pouvez voir l’avant et l’après des changements d’environnement tels que les mises à niveau, les correctifs et la configuration.
Surveillance des accords de niveau de service (SLA) des fichiers
Threpoly surveille l’arrivée des fichiers critiques garantissant que les tiers reçoivent les fichiers au moment attendu. Évitez les interruptions de l’activité et mettez en place des notifications lorsque les fichiers n’arrivent pas à l’heure prévue.
Les avantages en 4 points
Fiabilité accrue
Anticipez et corrigez les incidents avant qu’ils n’impactent les utilisateurs, réduisant ainsi les temps d’arrêt et garantissant une disponibilité optimale des systèmes.
Dépannage plus efficace
Identifiez rapidement les causes racines des dysfonctionnements et résolvez-les durablement grâce à une compréhension approfondie du comportement des systèmes.
Optimisation des performances
Détectez les opportunités d’amélioration, telles que les goulots d’étranglement ou les ressources sous-exploitées, afin d’optimiser l’allocation des ressources et d’augmenter les performances globales.
Prise de décision pilotée par les données
Accédez à des informations fiables et en temps réel sur les performances et l’utilisation des systèmes, facilitant des décisions éclairées et une amélioration continue.
Réduction des coûts opérationnels
Limitez les dépenses liées aux incidents, à la surconsommation de ressources et aux interventions non planifiées en optimisant l’exploitation et la maintenance des systèmes.
GoAnywhere MFT en action avec la solution d’observabilité Threpoly
Ce chapitre présente une mise en perspective des tableaux de bord et des copies d’écran de GoAnywhere MFT tout en effectuant le parallèle avec Threpoly.
Le tableau de bord GoAnywhere MFT vs Threpoly
Ici l’emblématique tableau de bord de GoAnywhere qui permet de jeter un œil instantanément à ce qu’il se passe.
Threpoly possède également une vue de l’activité relative à GoAnywhere.
La sécurité sur la plateforme GoAnywhere MFT et Threpoly
Comme vu précédemment, Threpoly offre une visibilité de l’état de santé et des performances de sécurité.
On trouvera dans les paramètres de sécurité les informations concernant les algorithmes GoAnywhere MFT par exemple.
Threpoly possède également une vue de l’activité relative à GoAnywhere.
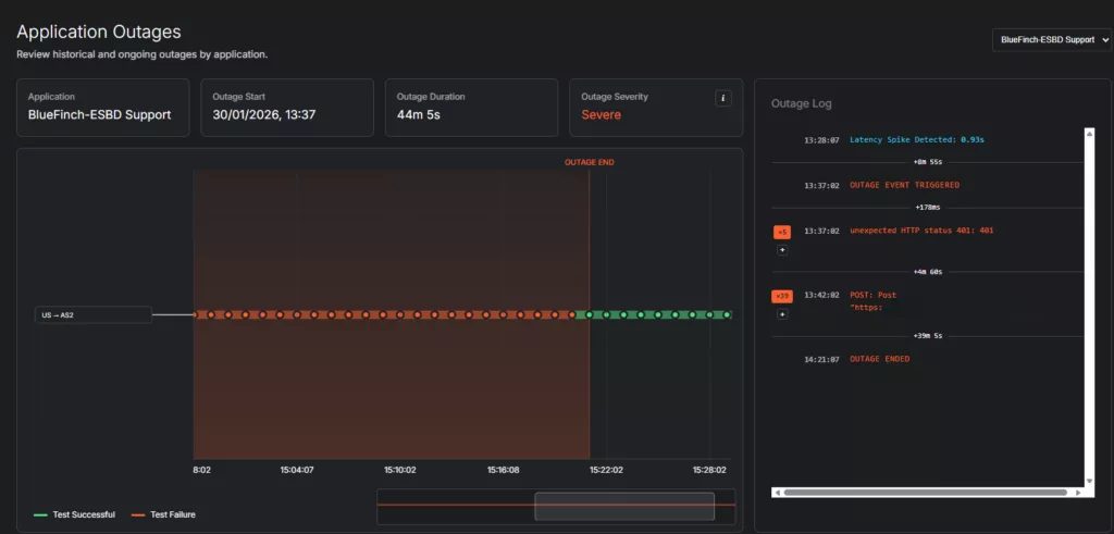
Détection des pannes sur GoAnywhere MFT et Threpoly
La détection des pannes va se traduire sur la vue des logs dans GoAnywhere et plus précisément dans le filtre du statut et des remarques.
Threpoly montrera graphiquement la panne ainsi que des renseignements sur la panne.
La latence des transferts du côté de GoAnywhere MFT puis de Threpoly
Ici la latence va de nouveau se traduire par les logs et le temps en millisecondes.
Sur Threpoly vous allez pouvoir inspecter la latence et à quoi celle-ci est liée.
Les prévisions
Les prévisions chez GoAnywhere ne se métamorphoseront pas en tant que telles. Il s’agira de l’écran des logs montré ci-dessus.
Threpoly prédira les performances basées sur les logs et leurs latences afin d’anticiper les pannes possibles.
Threpoly est une solution très intuitive et facile à prendre en main. En moins de 30 minutes de démonstration, vous pouvez avoir un aperçu intégral de la solution et de ses fonctionnalités.


